[GH-ISSUE #293] [Feature] Display serverIPAddress field contained in HAR file when available #290

Closed
opened 2026-03-03 19:17:09 +03:00 by kerem · 21 comments
Owner

Originally created by @Robert-Saiter on GitHub (Oct 4, 2019).
Original GitHub issue: https://github.com/ProxymanApp/Proxyman/issues/293

Originally assigned to: @NghiaTranUIT on GitHub.

The HAR viewer is great already (Thank you!). I would benefit greatly from a column option that displays the serverIPAddress field when available.

serverIPAddress is part of the 1.2 spec.
https://w3c.github.io/web-performance/specs/HAR/Overview.html

serverIPAddress [string, optional] (new in 1.2) - IP address of the server that was connected (result of DNS resolution).

Originally created by @Robert-Saiter on GitHub (Oct 4, 2019). Original GitHub issue: https://github.com/ProxymanApp/Proxyman/issues/293 Originally assigned to: @NghiaTranUIT on GitHub. The HAR viewer is great already (Thank you!). I would benefit greatly from a column option that displays the serverIPAddress field when available. serverIPAddress is part of the 1.2 spec. https://w3c.github.io/web-performance/specs/HAR/Overview.html > serverIPAddress [string, optional] (new in 1.2) - IP address of the server that was connected (result of DNS resolution).
kerem 2026-03-03 19:17:09 +03:00
Author
Owner

@NghiaTranUIT commented on GitHub (Oct 5, 2019):

That's cool. I will add this field now 👍 and update bunch or HAR 1.2 fields.

<!-- gh-comment-id:538608602 --> @NghiaTranUIT commented on GitHub (Oct 5, 2019): That's cool. I will add this field now 👍 and update bunch or HAR 1.2 fields.
Author
Owner

@Robert-Saiter commented on GitHub (Oct 5, 2019):

Thank you!!!

<!-- gh-comment-id:538608821 --> @Robert-Saiter commented on GitHub (Oct 5, 2019): Thank you!!!
Author
Owner

@NghiaTranUIT commented on GitHub (Oct 5, 2019):

Hey @S8ER01Z please check the hot-fix here https://proxyman.s3.us-east-2.amazonaws.com/beta/Proxyman_1.6.2_fix_har_export.dmg

From now, serverIPAddress and many HAR 1.2 are supported with correct data. Let check it out 👍

<!-- gh-comment-id:538613668 --> @NghiaTranUIT commented on GitHub (Oct 5, 2019): Hey @S8ER01Z please check the hot-fix here https://proxyman.s3.us-east-2.amazonaws.com/beta/Proxyman_1.6.2_fix_har_export.dmg From now, serverIPAddress and many HAR 1.2 are supported with correct data. Let check it out 👍
Author
Owner

@Robert-Saiter commented on GitHub (Oct 5, 2019):

Hey @S8ER01Z please check the hot-fix here https://proxyman.s3.us-east-2.amazonaws.com/beta/Proxyman_1.6.2_fix_har_export.dmg

From now, serverIPAddress and many HAR 1.2 are supported with correct data. Let check it out 👍

I tested this but did not see the field. Just wanted to verify the hot-fix is in the dmg provided.

Thank you for the quick action here.

<!-- gh-comment-id:538679303 --> @Robert-Saiter commented on GitHub (Oct 5, 2019): > Hey @S8ER01Z please check the hot-fix here https://proxyman.s3.us-east-2.amazonaws.com/beta/Proxyman_1.6.2_fix_har_export.dmg > > From now, serverIPAddress and many HAR 1.2 are supported with correct data. Let check it out 👍 I tested this but did not see the field. Just wanted to verify the hot-fix is in the dmg provided. Thank you for the quick action here.
Author
Owner

@NghiaTranUIT commented on GitHub (Oct 6, 2019):

Just wondering that which HAR Previewer you are using?

If it's possible, please open your HAR file with Sublime app, and search for the serverIPAddress.

I checked and this HAR file: https://pastebin.com/0z1qQkt5 includes "serverIPAddress":"52.41.157.85"

<!-- gh-comment-id:538710446 --> @NghiaTranUIT commented on GitHub (Oct 6, 2019): Just wondering that which HAR Previewer you are using? If it's possible, please open your HAR file with Sublime app, and search for the `serverIPAddress`. I checked and this HAR file: https://pastebin.com/0z1qQkt5 includes ```"serverIPAddress":"52.41.157.85"```
Author
Owner

@Robert-Saiter commented on GitHub (Oct 6, 2019):

Currently I view HAR files in VSCode as raw text. I've not found a good HAR Previewer which is why these additions in your product will prove to be so valuable. My HAR file contains the field as expected but I didn't see it in the ProxyMan.
"serverIPAddress": "xxx.xxx.xxx.xxx",

I downloaded the pastebin you included and I do not see the field displayed in the Proxyman application. I am not sure if the hotfix is in the linked version or if I am doing something wrong.
https://proxyman.s3.us-east-2.amazonaws.com/beta/Proxyman_1.6.2_fix_har_export.dmg

proxyman-hotfix-test

<!-- gh-comment-id:538778474 --> @Robert-Saiter commented on GitHub (Oct 6, 2019): Currently I view HAR files in VSCode as raw text. I've not found a good HAR Previewer which is why these additions in your product will prove to be so valuable. My HAR file contains the field as expected but I didn't see it in the ProxyMan. "serverIPAddress": "xxx.xxx.xxx.xxx", I downloaded the pastebin you included and I do not see the field displayed in the Proxyman application. I am not sure if the hotfix is in the linked version or if I am doing something wrong. https://proxyman.s3.us-east-2.amazonaws.com/beta/Proxyman_1.6.2_fix_har_export.dmg ![proxyman-hotfix-test](https://user-images.githubusercontent.com/1056227/66274400-3b350600-e84c-11e9-8e15-949d04df06a7.jpg)
Author
Owner

@NghiaTranUIT commented on GitHub (Oct 7, 2019):

I understood your mean @S8ER01Z, since I haven't support the Server IP Address as a column in the Flow List (Middle Panel) 😄

In the hot-fix build, I includes the fix on serverIPAddress to present the IP (the old build is the address, which is incorrect) and include new 1.2 HAR fields.

I will add the Server IP column this week and sent you the build soon 👍

<!-- gh-comment-id:538830417 --> @NghiaTranUIT commented on GitHub (Oct 7, 2019): I understood your mean @S8ER01Z, since I haven't support the Server IP Address as a column in the Flow List (Middle Panel) 😄 In the hot-fix build, I includes the fix on `serverIPAddress` to present the IP (the old build is the address, which is incorrect) and include new 1.2 HAR fields. I will add the Server IP column this week and sent you the build soon 👍
Author
Owner

@Robert-Saiter commented on GitHub (Nov 19, 2019):

@NghiaTranUIT I do not believe this was added yet? I can add a feature request if it helps for tracking the flow list change.

I would still love to have the ipAddress visible in the Flow List.

<!-- gh-comment-id:555566508 --> @Robert-Saiter commented on GitHub (Nov 19, 2019): @NghiaTranUIT I do not believe this was added yet? I can add a feature request if it helps for tracking the flow list change. I would still love to have the ipAddress visible in the Flow List.
Author
Owner

@NghiaTranUIT commented on GitHub (Nov 19, 2019):

Hey there, sorry for this. I complete forgot to finish the remaining task 😱

I just added this ticket to Milestone 1.10.0 and I will sort it out soon 👍

<!-- gh-comment-id:555568602 --> @NghiaTranUIT commented on GitHub (Nov 19, 2019): Hey there, sorry for this. I complete forgot to finish the remaining task 😱 I just added this ticket to Milestone 1.10.0 and I will sort it out soon 👍
Author
Owner

@Robert-Saiter commented on GitHub (Nov 20, 2019):

No problem at all. Thank you Sir

<!-- gh-comment-id:556012596 --> @Robert-Saiter commented on GitHub (Nov 20, 2019): No problem at all. Thank you Sir
Author
Owner

@NghiaTranUIT commented on GitHub (Nov 25, 2019):

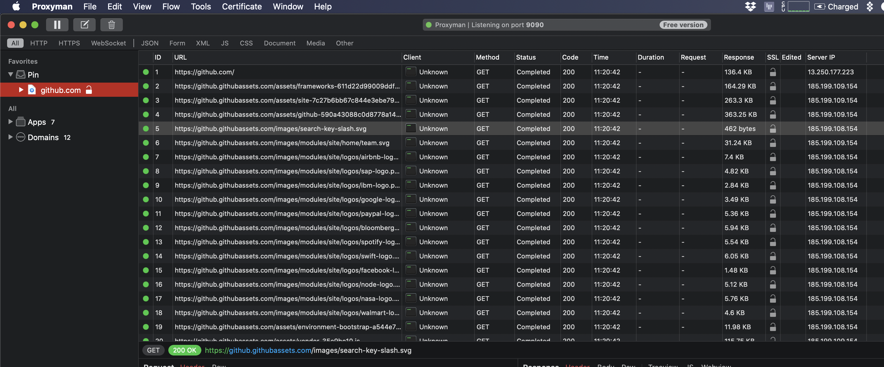
Hey @S8ER01Z, Here is the BETA build for you: https://proxyman.s3.us-east-2.amazonaws.com/beta/Proxyman_1.9.3_ServerIP.dmg

Basically, this build ships the Server IP column. You can also see this column when importing the HAR file too.

Screen Shot 2019-11-25 at 13 44 57 Screen Shot 2019-11-25 at 13 29 48
<!-- gh-comment-id:558015407 --> @NghiaTranUIT commented on GitHub (Nov 25, 2019): Hey @S8ER01Z, Here is the BETA build for you: https://proxyman.s3.us-east-2.amazonaws.com/beta/Proxyman_1.9.3_ServerIP.dmg Basically, this build ships the Server IP column. You can also see this column when importing the HAR file too. <img width="240" alt="Screen Shot 2019-11-25 at 13 44 57" src="https://user-images.githubusercontent.com/5878421/69518309-ccda0d80-0f89-11ea-897c-69353f82ba61.png"> <img width="1547" alt="Screen Shot 2019-11-25 at 13 29 48" src="https://user-images.githubusercontent.com/5878421/69518243-a61bd700-0f89-11ea-8384-51342418d4c2.png">
Author
Owner

@Robert-Saiter commented on GitHub (Jan 7, 2020):

I see this column in new builds and it works perfect!!! Thank you!

<!-- gh-comment-id:571583588 --> @Robert-Saiter commented on GitHub (Jan 7, 2020): I see this column in new builds and it works perfect!!! Thank you!
Author
Owner

@NghiaTranUIT commented on GitHub (Jan 7, 2020):

@S8ER01Z Glad to heard that 🎉

<!-- gh-comment-id:571586219 --> @NghiaTranUIT commented on GitHub (Jan 7, 2020): @S8ER01Z Glad to heard that 🎉
Author
Owner

@Robert-Saiter commented on GitHub (Jul 21, 2020):

Possible regression? When viewing HAR that clearly has "serverIPAddress" values the "Server IP" field is blank.

When I open the same HAR file using the older build you provided I can see the data populated as expected.
https://proxyman.s3.us-east-2.amazonaws.com/beta/Proxyman_1.9.3_ServerIP.dmg

<!-- gh-comment-id:661978617 --> @Robert-Saiter commented on GitHub (Jul 21, 2020): Possible regression? When viewing HAR that clearly has "serverIPAddress" values the "Server IP" field is blank. When I open the same HAR file using the older build you provided I can see the data populated as expected. https://proxyman.s3.us-east-2.amazonaws.com/beta/Proxyman_1.9.3_ServerIP.dmg
Author
Owner

@NghiaTranUIT commented on GitHub (Jul 22, 2020):

Thanks for the report. Look like the serverIPAddress is gone from the v2. I'm looking on it now 🙌

<!-- gh-comment-id:662193149 --> @NghiaTranUIT commented on GitHub (Jul 22, 2020): Thanks for the report. Look like the `serverIPAddress` is gone from the v2. I'm looking on it now 🙌
Author
Owner

@NghiaTranUIT commented on GitHub (Jul 22, 2020):

Hi @Robert-Saiter , this BETA build would fix your issue: https://proxyman.s3.us-east-2.amazonaws.com/beta/Proxyman_2.2.0_Fix_Missing_Server_Ip_From_HAR.dmg

I will present the Server IP from HAR file correctly 💯

Screen Shot 2020-07-22 at 22 32 09

Sorry for the bug when I migrate Proxyman to v2 with a minor bug 🐞

<!-- gh-comment-id:662531361 --> @NghiaTranUIT commented on GitHub (Jul 22, 2020): Hi @Robert-Saiter , this BETA build would fix your issue: https://proxyman.s3.us-east-2.amazonaws.com/beta/Proxyman_2.2.0_Fix_Missing_Server_Ip_From_HAR.dmg I will present the Server IP from HAR file correctly 💯 <img width="1261" alt="Screen Shot 2020-07-22 at 22 32 09" src="https://user-images.githubusercontent.com/5878421/88197970-61a61f80-cc6d-11ea-80f0-9652366e4d62.png"> Sorry for the bug when I migrate Proxyman to v2 with a minor bug 🐞
Author
Owner

@NghiaTranUIT commented on GitHub (Jul 23, 2020):

Hey @Robert-Saiter , if you find that the Server IP column has missing data in some requests. Here is the fix 🎉 #560

Thank you in advance 🙌

<!-- gh-comment-id:662819685 --> @NghiaTranUIT commented on GitHub (Jul 23, 2020): Hey @Robert-Saiter , if you find that the Server IP column has missing data in some requests. Here is the fix 🎉 #560 Thank you in advance 🙌
Author
Owner

@Robert-Saiter commented on GitHub (Jul 30, 2020):

Thank you for looking into this...I still seem to have trouble with data exported from Chrome. This is a very basic export to keep it clean / easy to see. When I open this HAR I do not see the serverIPAddress field populate but the data is present in the HAR file. Perhaps I am doing something wrong on my end?

test.har.zip

<!-- gh-comment-id:666639296 --> @Robert-Saiter commented on GitHub (Jul 30, 2020): Thank you for looking into this...I still seem to have trouble with data exported from Chrome. This is a very basic export to keep it clean / easy to see. When I open this HAR I do not see the serverIPAddress field populate but the data is present in the HAR file. Perhaps I am doing something wrong on my end? [test.har.zip](https://github.com/ProxymanApp/Proxyman/files/5003448/test.har.zip)
Author
Owner

@NghiaTranUIT commented on GitHub (Jul 31, 2020):

I'm sorry, my fault that forget checking this case 😯

Please check out this fix: https://proxyman.s3.us-east-2.amazonaws.com/beta/Proxyman_2.3.0_Missing_ServerIP_In_HAR.dmg

Screen Shot 2020-07-31 at 11 16 58 Screen Shot 2020-07-31 at 11 22 16

This build will present the Server IP in the HAR file if it's available.

Thank you so much 🌮

<!-- gh-comment-id:666921631 --> @NghiaTranUIT commented on GitHub (Jul 31, 2020): I'm sorry, my fault that forget checking this case 😯 Please check out this fix: https://proxyman.s3.us-east-2.amazonaws.com/beta/Proxyman_2.3.0_Missing_ServerIP_In_HAR.dmg <img width="1480" alt="Screen Shot 2020-07-31 at 11 16 58" src="https://user-images.githubusercontent.com/5878421/89001760-52863800-d325-11ea-8b87-41f1ef15ebcb.png"> <img width="1497" alt="Screen Shot 2020-07-31 at 11 22 16" src="https://user-images.githubusercontent.com/5878421/89001775-5a45dc80-d325-11ea-8934-cedea59af60c.png"> This build will present the Server IP in the HAR file if it's available. Thank you so much 🌮
Author
Owner

@Robert-Saiter commented on GitHub (Jul 31, 2020):

Confirmed this fixed the issue and serverIPAddress is now displayed when opening HAR files. Thank you!

<!-- gh-comment-id:667132903 --> @Robert-Saiter commented on GitHub (Jul 31, 2020): Confirmed this fixed the issue and serverIPAddress is now displayed when opening HAR files. Thank you!
Author
Owner

@NghiaTranUIT commented on GitHub (Jul 31, 2020):

Nice to hear that 👍 🙌

<!-- gh-comment-id:667134779 --> @NghiaTranUIT commented on GitHub (Jul 31, 2020): Nice to hear that 👍 🙌
Sign in to join this conversation.
No milestone
No project
No assignees
1 participant
Notifications
Due date
The due date is invalid or out of range. Please use the format "yyyy-mm-dd".

No due date set.

Dependencies

No dependencies set.

Reference
starred/Proxyman#290
No description provided.